RTO设备,是蓄热式焚烧设备的简称,有机废气VOCs治理的一道有效工艺。RTO设备有两室RTO 、三室RTO、多室RTO,三室RTO相较于两室RTO来说,在处理废气的过程中多了一个清扫环节,净化效率更高,安装场地要求也更大。……
2019-08 13
根据VOCs 废气产生特点及经济性,RTO(蓄热室氧化器)技术具有净化效率高、污染物分解彻底、换热效率高、节能、阻力低、风机装机功率小等优点。RTO设备处理有机废气VOCs效果这么好,这些参数……
2019-07 30
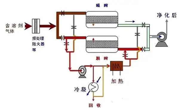
rto热氧化有机废气处理:rto热氧化系统就是火焰氧化器,通过燃烧来消除有机物,其操作温度高达700 ℃~1000 ℃。这样不可避免地具有高的燃料费用,为降低燃料费用,需要回收离开氧化器的排放气中的热量。回收热量有两种方式,传统的间壁式换热和新的非稳态蓄热换热技术。间壁式热氧化是用列管或板式间壁换热器来捕获净化……
2019-07 24
2019年,有机废气督察严格,在选择有机废气vocs处理设备的时候需要考虑很多问题,专业的RCO催化燃烧设备、RTO蓄热式焚烧设备在设计的时候要注意哪些问题?今天朴华科技来跟大家探讨一下。……
2019-07 17
RTO 蓄热式氧化炉是一种高效有机废气治理设备。其原理是通过高温气氛环境将废气中的有机物(VOCs)氧化成二氧化碳和水,从而净化废气,同时根据VOCs中的浓度条件,回收废气分解时所释放出来……
2019-07 09
石油化工行业在生产加工的过程中,会产生大量的有机废气VOCS,是典型的有机废气污染大户,也是环保部门重点督查的对象。因此,石化行业要加快有机废气改造的进程。……
2019-07 03
蓄热燃烧法是目前应用广泛的VOCs废气治理方法,其所用的装置就是蓄热式热力氧化器,简称RTO设备。目前,典型的RTO已从两室、三室、五室发展到七室和多室装置来满足各种不同行业工况条件……
2019-07 03
蓄热体,也称蓄热填充物,是RTO设备中的一个重要组成部分,它相当于蓄热式换热器。目前在RTO装置中大多采用规整填料,特别是陶瓷蜂窝填料,陶瓷蜂窝填料的压降远比陶瓷矩鞍环等散堆填料……
2019-06 25
2019年涂料、油墨行业VOCs有机废气如何处理?涂料、油墨生产企业数量多,规模小,分布散,不少企业的生产方式粗放,污染控制水平不高,无组织排放严重。为此就要对涂料、油墨行业进行VO……
2019-05 23
近几年在朴华做过的废气处理整改提升工程中有不少客户咨询朴华科技,为什么废气治理整改要使用RTO设备呢?使用活性炭或者UV光解设备不可以吗?……
2019-04 24