2019年,有机废气VOCs督查严,很多涉及废气排放的企业都对车间的废气进行了处理,有机废气VOCs处理设备也走进了各行各业的生产车间。RTO废气净化设备适合处理中高浓度废气,朴华科技三室RTO设备净化效率高达99%,深受广大客户喜爱。今天,朴华科技给大家详细的介绍一下有机废气VOCs处理RTO废气净化设备的维护保养及注意事项。
一、RTO设备安装注意事项
1、检查电控柜周边环境,保持电控柜周边环境的整洁和干燥。电控柜内禁止放置无关物品,保持电控柜清洁,防止线路短路;
2、打开压缩空气管道上的总阀门和各执行机构的压缩空气阀门,查看空气过滤调节器并对其排水。调节压力并确定压力是否达到设定要求(各风门、提升阀设定压缩空气压力为0.4~0.6MPa);
3、检查确认炉体火焰观测视镜和火焰探测器UV冷却管路压缩空气球阀开启,且压力正常,依据情况球阀打开1/5。(依据情况具体调节);
4、 打开天然气总阀门,检查确认点火管路天然气和主管路天然气压力正常,主管压力约调至在5.5Kpa,点火管路压力约调至0.025Mpa;
5、检查新风风门、助燃风机、吹扫风机过滤网是否有杂物或堵塞;
6、检查水喷淋塔水箱是否有水,水位是否正常,缺水时及时补水。(正常情况下,开机前,水位应低于补水口10CM左右);
7、对RTO系统各排污点进行排污。

案例:三室RTO设备安装在郑州化工厂区
二、RTO设备控制柜通电
1、将电控柜里面的所有电源开关、电机断路器依次全部合闸;
2、检查系统急停开关是否被按下;
3、检查PLC、触摸屏通讯是否正常,即数据是否正常显示;
4、检查人机界面上各测温点温度显示,风门开关状态,燃烧控制器,温控表,压力传感器及变频器设备有无异常或报警。如有异常或报警请按“报警复位”按钮,如果不能复位报警,应针对相应故障报警,作相应检查,解决设备故障报警;
5、检查点火控制箱是否上电,并把点火控制柜点火控制方式选择按钮选择到“远程控制”;
6、检查触摸屏上所有的参数和原始数据(RTO参数调试,并稳定运行后,需对参数拍照保存)是否一致,如果有差别,请修改之。

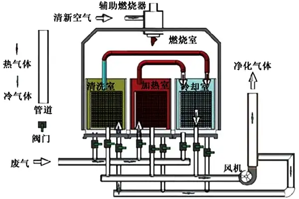
三室RTO设备的工作原理示意图
三、RTO设备注意事项
1、主管、点火管减压阀后端燃气的压力是否正常;
2、压缩空气开启、压力是否正常;
3、后期炉膛升温或连线负载废气时,在助燃比例阀门已调节到最大开度时,如果炉膛温度还升温过慢或下降,则需要调大天然气主管的压力;
4、正常运行后,对参数设置进行拍照、保存,后续运行都已此参数进行运行;
5、如果炉膛温度升温过慢,则需要手动调节该比例阀门的开度(该比例阀门在一定的开度时,还能调节开度)或调高主管路燃气压力;升温调节过程中需要实时观察火焰的颜色和大小;实时观察炉体、风管、炉头、RTO出口的温度状况,注意高温、冒烟等异常状况,出现紧急情况需立即停止升温;
6、RTO具备连线条件 = 风机运行+炉头点火升温+温度达到设定值(780℃)+系统无故障;
7、主风机频率调节需满足生产线压力要求;
8、主风机频率调好后定频运行;
9、通过运行测试,废气连线时,需要设定主风机的频率为45HZ。
推荐阅读:RTO废气净化设备维护保养及注意事项之故障原因及排除(二)
朴华科技是郑州环保设备厂家,如果您有工业除尘器、有机废气VOCs治理、烟气脱硫、脱硝设备需要咨询,欢迎致电:158-9013-7611 。